Skip to main content

View an interaction’s Details tab

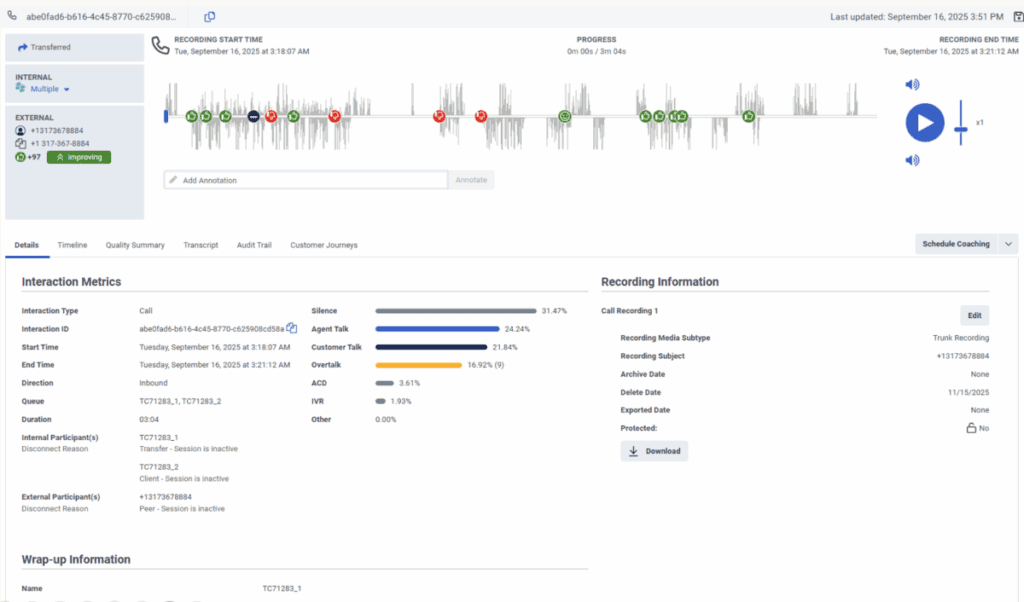
The Details tab provides a central location for viewing information about the interaction. The Details tab summarizes interaction metrics, recording information, wrap-up information, participant data, and SIP diagnostics. For more information, see the following detailed sections.

Note: Acoustic information is only available in the Details tab when an interaction is transcribed. For languages supported for voice transcription and acoustic analysis, see .

Click the image to enlarge.

View an interaction's details tab