Review knowledge article feedback
You can capture, view, and analyze positive or negative knowledge feedback that customers provide throughout their interactions, including articles and search results. This information enables you to provide new articles when you identify a need, or improve existing articles by adding phrases and refining content.
You can view customer feedback from the knowledge base list, existing articles, or from the Performance > Workspace > Knowledge Performance view. You can also view customer feedback from the Admin > Knowledge > Optimizer view.
You can view customer feedback from the knowledge base list, existing articles, or from the Menu > Analytics > Analytics Workspace > Knowledge Performance view. You can also view customer feedback from the Menu > Knowledge > Optimizer view.
View feedback from the knowledge base list
The knowledge articles Feedback column shows the percentage of positive and negative feedback submissions that customers send. To view the number of positive and negative submissions, click the feedback percentage.
- Click Admin.
- Under Knowledge, click Articles.
- Click Menu > Knowledge > Articles.
- Click the Knowledge Base list and select the knowledge base that you want to view.
View feedback from an existing article
The Feedback section shows the percentage of positive and negative feedback submissions that customers send. To view the number of positive and negative submissions, click the feedback percentage. Agents can provide detailed feedback for the knowledge articles that Genesys Agent Assist presents to them, and here, you can also view that feedback.
- Click Admin.
- Under Knowledge, click Articles.
- Click Menu > Knowledge > Articles.
- Click the Knowledge Base list and select the knowledge base that you want to view.
- Click the appropriate question and answer article.
- Under Analytics & Feedback, view the percentage of positive or negative that customers submit. You can also inspect the source where the feedback was submitted.
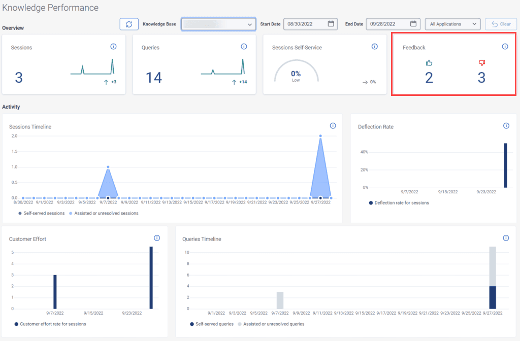
View feedback from the Knowledge Performance dashboard
The Knowledge Performance dashboard feedback score shows the number of positive and negative submissions received from customers. Click Performance > Workspace > Knowledge Performance tab.
View feedback from the knowledge optimizer dashboard
In the knowledge optimizer dashboard view, you can analyze the effectiveness of your knowledge base.
- Click Admin.
- Under Knowledge, click Articles.
- Click Menu > Knowledge > Optimizer.
- Click the Knowledge Bases list and choose the knowledge base that you want to view.
- Select the touchpoint that you want to view:
- All Touchpoints (default)
- Knowledge Portal
- Knowledge app for Messenger
- Genesys Dialog Engine Bot Flow
- Genesys Digital Bot Flow
- Agent Assist
- To narrow your search to a specific time frame, click the calendar next to Start Date and End Date and select the dates.
[NEXT] Was this article helpful?
Get user feedback about articles.


